
După 9 ani de proiecte în real estate, am ajuns la aceeași concluzie de fiecare dată: datele există, dar sunt greu de adunat și interpretat. Împrăștiate în portaluri diferite, tabele, PDF-uri și comunicate, ele consumă timp și energie înainte să fie cu adevărat utile.
De aici a pornit REDATA.ro – o platformă deschisă care pune la un loc cele mai utile surse pentru piața imobiliară din România și le transformă în grafice și insight-uri ușor de parcurs.
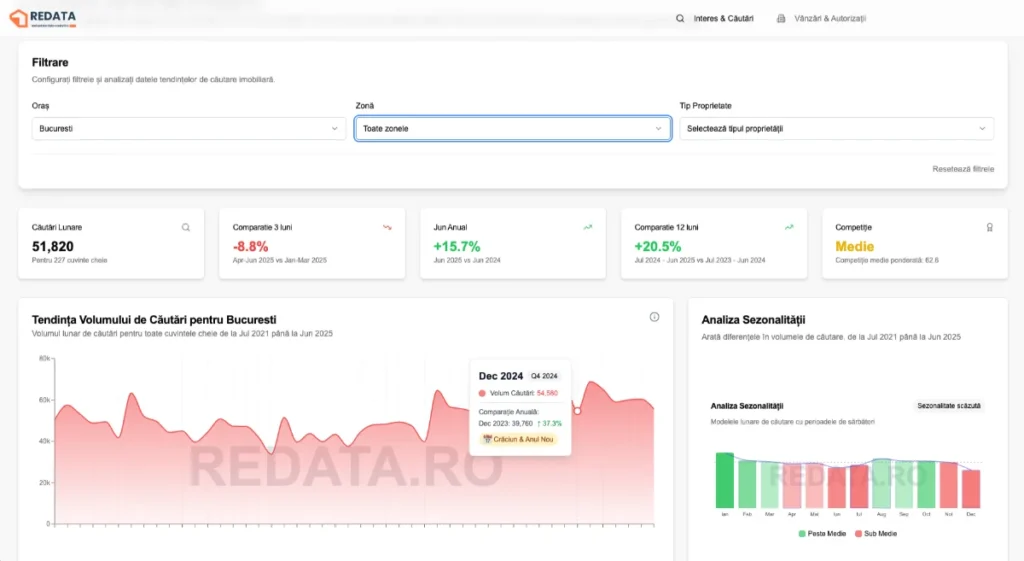
Ce poți face acum în ReData:
Înțelegi interesul: vezi tendințe de căutare pe orașe/zone și număr de camere, plus sezonalitatea (ideal pentru planificarea bugetelor și a mesajelor în campanii).

Urmărești tranzacțiile: modulul cu vânzările ANCPI pe județe este la zi;
Evaluezi oferta viitoare: vezi numărul de autorizații și mp autorizați pe orașe – o informație utilă pentru ce vine în piață peste câteva luni sau un an.

Verifici livrările: locuințe date în folosință pe ani, ca să înțelegi presiunea din stocuri.
Poziționezi corect: preț/mp în marile orașe pentru ancorare și pricing.

De ce acum (și de ce așa)
1. Piața de real estate din România este într-o continuă dezvoltare și maturizare. În acest context, e important ca deciziile despre locuire, investiții și urbanism să se ia bazat pe date, nu pe păreri.
2. AI-ul ne permite să dezvoltăm mai repede și să iterăm pe feedback real. Redata a pornit ca un tool intern și l-am deschis public ca să ajute agenți, dezvoltatori și investitori.
Ce urmează pe roadmap
Filtre pe cartiere & micro-zone, comparații YOY/MOM
Alerte & rapoarte automate pe email
Export CSV & API public
Insight-uri AI (anomalies, “ce a mișcat luna asta” pe județe/orașe)
Ajută-ne să-l facem mai util
Dacă lucrezi în imobiliare și ai idei despre ce date ți-ar fi cele mai utile, scrie-mi.
👉 Intră pe redata.ro, testează și spune-ne ce să prioritizăm la următoarele update-uri. Mulțumesc!
Andrei David este fondatorul agenției digitale ADACITY și are peste 10 ani de experiență în marketing digital. El este specializat în crearea de strategii de marketing eficiente, generarea de lead-uri și performance marketing. Andrei este cunoscut pentru obținerea unor rezultate excelente pentru clienți din domenii ca Real Estate, Medical sau Media.






